百度指数是什么意思?详解百度指数的使用方法、特色功能及常见问题
一、百度指数是什么意思
百度指数(英文:Baidu Index),是百度搜索引擎查看关键词搜索指数、资讯指数的一款产品,百度指数是以百度海量网民行为数据为基础的数据分享平台。百度指数不仅可以研究关键词搜索趋势、洞察网民需求变化、监测媒体舆情趋势以及定位数字消费者特征,还可以从行业的角度,分析市场的特点。
*百度指数平台截图
百度指数入口:https://index.baidu.com
二、百度指数的使用方法
1、使用入门
登录"百度指数"首页,在搜索框内输入一个关键词,点击"开始探索"按钮,即可搜索出对应关键词的指数数据。
2、高级技巧
(1)、关键词比较检索
在多个关键词当中,用逗号将不同的关键词隔开,可以实现关键词数据的比较查询,并且,曲线图上会用不同颜色的曲线加以区分。例如,您可以检索" SEO,SEO优化,网站优化,关键词优化,百度SEO"。目前,百度指数最多支持5个关键词的比较检索。
(2)、关键词数据累加检索
在多个关键词当中,利用加号将不同的关键词相连接,可以实现不同关键词数据相加。相加后的汇总数据作为一个组合关键词展现出来。例如,您可以检索"SEO+SEO优化+百度SEO"。利用这个功能,您可以将若干同义词的数据相加。目前,百度指数最多支持3个关键词的累加检索。
(3)、组合检索
您还可以将"比较检索"和"累加检索"组合使用。例如,您可以检索"SEO+SEO优化,关键词优化+关键词排名"。
(4)、特定地区和时间段检索
选定一个关键词,可以查看该关键词在特定地区、特定时间内以及设备类型的搜索指数。例如,您选择" SEO 北京 最近30天"。
*百度指数筛选功能截图
三、百度指数的特色功能
1、趋势研究——独家引入无线数据
PC趋势积累了2006年6月至今的数据,移动趋势展现了从2011年1月至今的数据。
用户不仅可以查看最近7天,最近30天的单日指数,还可以自定义时间查询。
*百度关键词趋势研究截图
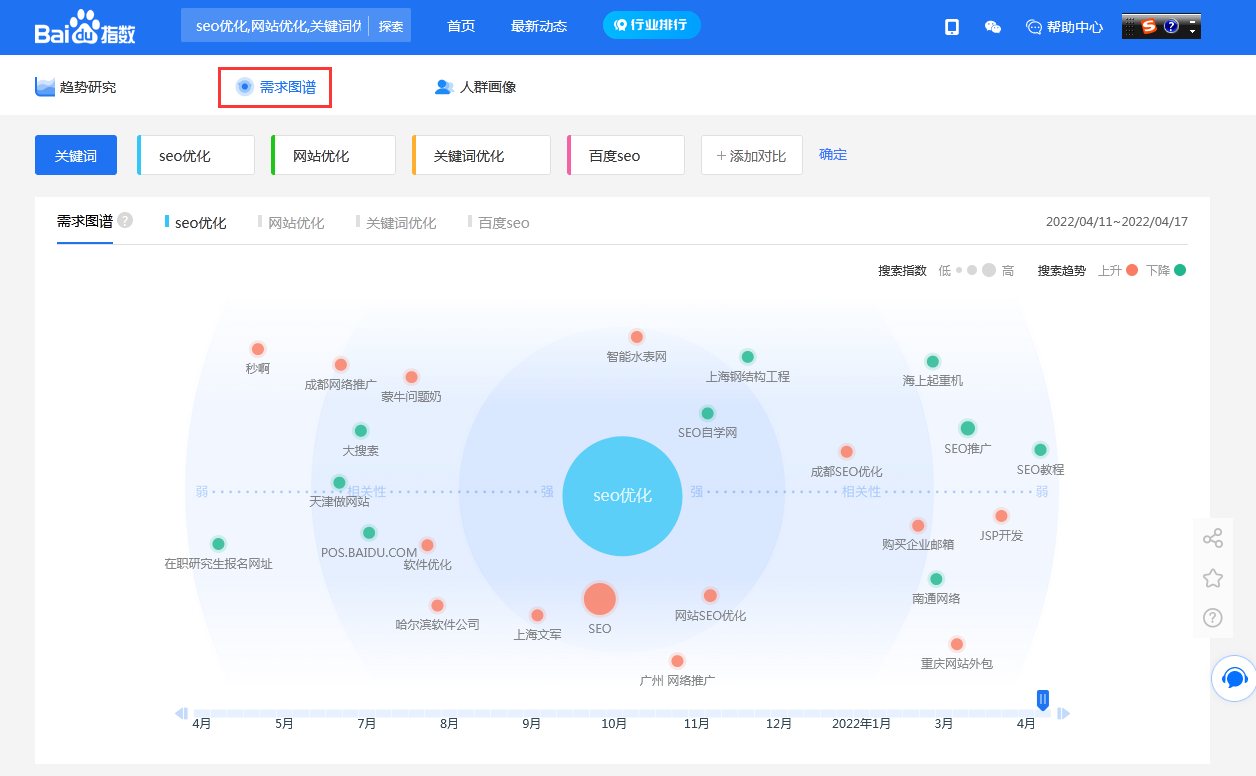
2、需求图谱——直接表达网民需求
每一个用户在百度的检索行为都是主动意愿的展示,每一次的检索行为都可能成为该消费者消费意愿的表达,百度指数的需求图谱基于语义挖掘技术,向用户呈现关键词隐藏的关注焦点、消费欲望。
*百度指数需求图谱截图
例如:搜索的关键词是一个品牌名(例如工行),"需求图谱"工具能显示用户对该网站的形象认知分布,了解到用户在使用百度搜索过程中经常把哪些词语与该品牌联系起来,对产品分析与营销能提供更为直观的数据基础,具有较大帮助,而不仅仅是当年的那个SEO工具。
*百度资讯指数截图
(3)、资讯关注——媒体资源一网打尽
资讯指数以百度智能分发和推荐内容数据为基础,将网民的阅读、评论、转发、点赞、不喜欢等行为的数量加权求和、指数化处理后得出,全面衡量网民对智能分发和推荐内容的被动关注程度。资讯指数连同搜索指数形成完美闭环,从被动到主动,从信息触达到主动搜索,用"主动搜索+内容关注"来表达和诠释网民对某一话题的关注程度。
百度指数允许收藏最多50个关键词,对于市场、产品工作人员,需要长期监控自己品牌名、竞争对手舆情的,不需要每次进行多次输入,转而通过一张列表呈现。
(4)、人群画像——立体展现
通过人群画像,以往需要花费精力开展的调研,输入关键词,可获得用户年龄、性别、区域、兴趣的分布特点,并真实且比较客观。
*百度指数人群画像截图
四、百度指数相关名词释义
1、搜索指数
搜索指数是以网民在百度的搜索量为数据基础,以关键词为统计对象,科学分析并计算出各个关键词在百度网页搜索中搜索频次的加权和。根据搜索来源的不同,搜索指数分为PC搜索指数和移动搜索指数。
2、需求图谱-需求分布
需求分布是综合计算关键词与相关词的相关程度,以及相关词自身的搜索需求大小得出。 相关词距圆心的距离表示相关词相关性强度; 相关词自身大小表示相关词自身搜索指数大小,红色代表搜索指数上升,绿色代表搜索指数下降。
3、需求图谱-相关词分类
通过用户搜索行为,细分搜索中心词的相关需求中,最热门词及上升最快词,将所有与中心检索词相关的需求按不同衡量标准排序区分展现。
4、资讯指数
以百度智能分发和推荐内容数据为基础,将网民的阅读、评论、转发、点赞、不喜欢等行为的数量加权求和得出资讯指数。
5、人群属性
关键词的人群属性,是我们根据百度用户搜索数据,采用数据挖掘方法,对关键词的人群属性进行聚类分析,给出年龄分布、性别比例等社会属性信息。
6、媒体指数
聚合品牌所有关键词,综合计算在百度网页、资讯、图片、视频、贴吧等各频道、产品的品牌活跃度,包含了品牌相关的用户搜索行为,用户资讯阅读行为,用户互动行为。
五、百度指数常见问题
1、百度指数是怎样计算的?
百度指数基于百度海量数据,一方面进行关键词搜索热度分析,另一方面深度挖掘舆情信息、市场需求、用户特征等多方面的数据特征。百度指数每天更新,并且提供自2006年6月至今任意时间段的PC端搜索指数,2011年1月至今的移动端无线搜索指数。
2、百度指数的影响因素是什么?如何提升百度指数?
百度指数反映网民的主动搜索需求,所有影响网民搜索行为的活动都可能影响百度指数。您可以通过更有效地使用百度营销产品,及其他营销活动,提高您的品牌、产品在网民中的知名度和购买需求,从而提高网民对您的品牌、产品的搜索指数。
3、百度指数如何防范各种作弊的行为?发现作弊嫌疑,如何处理?
百度指数在防作弊(反作弊)方面作了大量工作,研究并建立了一整套相应的防作弊(反作弊)技术体系,力求将作弊现象减少到最低限度。用户发现任何作弊情况(嫌疑)可随时点击 发送邮件到 ext_indexfk@baidu.com 进行举报。为最大限度保证百度指数整体信息公平、公正,对于已经有明确证据证明使用作弊手段来提高排名的关键词,百度指数会对其数据进行很大幅度的降权处理。
4、关键词百度指数未收录
达到收录标准的关键词会自动收录,未达到收录标准的关键词可以通过购买加词权限,将未收录的关键词加入百度指数,百度指数为该词提供1年的数据计算分析服务。
5、金融类数据是否被屏蔽
百度指数暂时不提供有关金融相关的搜索关键词数据,如有问题请与百度指数联系。
六、百度指数应用场景
企业营销:监测品牌、竞品或行业关键词的热度,优化广告投放策略。
市场研究:分析新兴趋势(如“元宇宙”“AI”),评估市场潜力。
舆情分析:追踪热点事件或公众人物的关注度变化。
学术研究:作为社会现象或用户行为的参考数据。
总结
优化猩SEO:百度指数是当前互联网乃至整个数据时代最重要的统计分析平台之一,是国内SEOer常用的工具。通过百度指数可以研究关键词搜索趋势、洞察网民兴趣和需求、监测舆情动向、定位受众特征,帮助用户优化数字营销方案。
参考链接:
帮助中心_百度指数
https://index.baidu.com/v2/main/index.html#/help
百度指数_百度百科
https://baike.baidu.com/item/%E7%99%BE%E5%BA%A6%E6%8C%87%E6%95%B0/106226
修改于2025-05-26
想了解更多SEO百科的内容,请访问:SEO百科

